Geen gedoe meer met Excel-sheets en boekhoudprogramma's
Koppel eenvoudig uw boekhoudprogramma en krijg direct inzicht in de belangrijkste cijfers, van omzet per klant tot ziekteverzuim. Behoud controle door in te zoomen op grootboekrekeningen en facturen, en kijk vooruit door actuele resultaten te vergelijken met prognoses en budgetten.

Direct inzicht in uw financiële prestaties, zodat u weet hoe uw bedrijf ervoor staat. Bespaar 10+ uren per maand aan rapportages.
Vanuit de overzichten doorklikken naar de details, zo is het eenvoudig om te controleren of alles klopt. Voorkom kostbare fouten en ontdek lekken in uw cashflow.
Kijk vooruit door actuele cijfers te vergelijken met prognoses en budgetten, waardoor u tijdig kunt anticiperen. Neem datagedreven beslissingen die uw marge verbeteren.
Metric Moose geeft realtime én toegankelijk inzicht in alle cijfers waar het bij een bedrijf om draait, zonder verdwaald te raken in een boekhoudprogramma. Het systeem is makkelijk uitbreidbaar en helemaal toegespitst op overzichten die voor jou belangrijk zijn. Een dikke aanrader!

Hermen Heinen
Eigenaar at Enrise
Van basis inzicht tot geavanceerde analyses. Alle functionaliteiten die u nodig heeft
Dashboard
Direct inzicht in uw belangrijkste cijfers
Direct na inloggen komt de gebruiker op het overzicht terecht. Het overzicht toont een samenvatting van de belangrijkste cijfers op dat moment. Deze pagina is naar behoefte in te richten.
Helder overzicht van alle belangrijke metrics
Voor iedereen begrijpelijke cijfers
Aanpasbaar naar uw specifieke behoeften

AI Technology
Uw persoonlijke data-expert, altijd beschikbaar

De AI Analist is uw persoonlijke data-expert die beschikt over alle data in Metric Moose. Stel vragen in gewone taal en ontvang direct antwoorden, rapporten en inzichten op basis van uw bedrijfsdata.
Vragen beantwoorden op basis van alle beschikbare data
Automatisch rapporten genereren
Vergelijkingen maken tussen periodes en afdelingen
Op maat gemaakte grafieken en visualisaties tonen
Inzichten ontdekken die anders over het hoofd gezien worden
Financiën
Compleet inzicht in uw financiële positie
Bekijk de winst & verlies rekening per afdeling, per periode in een helder overzicht. Zie direct de belangrijkste cijfers en vergelijk deze met budget, prognose of voorgaande periodes. Klik door naar detailweergave om de cijfers te controleren en facturen te bekijken.
Winst & verlies rekening per afdeling en periode
Vergelijken met prognose, budget of voorgaande periodes
Doorklikken naar detailweergave
Facturen direct bekijken
Onderscheid in directe en indirecte kosten


Voorspellingen
Trends en vooruitkijken met actuele cijfers


Het dashboard toont de trends en de voorspellingen door de actuele cijfers te combineren met de prognose. Zie in één oogopslag waar uw organisatie naar toe beweegt.
Actuele cijfers gecombineerd met prognoses
Afwijkingen in kosten en omzet vallen direct op
Onderscheid in directe en indirecte kosten
Interactieve grafieken en visualisaties
Klanten
Inzicht in de omzet per klant
Zie precies hoeveel omzet er per klant is gemaakt in een periode naar keuze. Doorklikken geeft een overzicht van alle facturen en betalingen.
Omzet per klant in elke gewenste periode
Alle facturen voor een klant inzien
Betaalgedrag en openstaande posten monitoren

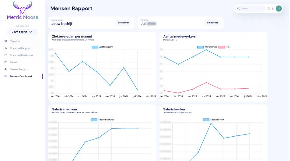
HR
Salarissen en ziekteverzuim in één overzicht


Koppel ook uw salarisadministratie aan Metric Moose om altijd een actueel overzicht van de salarissen en het ziekteverzuim van de werknemers te hebben.
Ziekteverzuim bekijken per afdeling
Aantal medewerkers en FTE voor elke periode
Salariskosten inzichtelijk per afdeling
Trends in personeelsbestand monitoren
Ontdek hoe Metric Moose uw organisatie kan helpen
Kant-en-klare koppelingen met veelgebruikte systemen. Heeft u een andere integratie nodig? Wij bouwen op maat gemaakte koppelingen tijdens uw onboarding.
Directe support in het Nederlands. Ontwikkeld door een Nederlands bedrijf met grondige kennis van de Nederlandse markt en wetgeving.
100% AVG-compliant. De hosting vindt plaats in Europa, uw data is veilig en volledig beschermd.
Uw feedback wordt feature. We bouwen samen uw ideale dashboard. Metric Moose is altijd in ontwikkeling en uw input is daarbij enorm waardevol.